case video fallback
Case Study

Namba Food

Mad Devs created the Namba Food delivery service from scratch. The solution
orchestrates feature-rich apps for couriers, end-users, and business owners.

Mad Devs developed the Namba Food delivery service from scratch. The apps for couriers, end-users placing orders and business owners work as a seamless system, ensuring a smooth delivery process for all types of goods.

Namba Food is a unique delivery service that combines speed, convenience and simplicity.

Being first is hard. Namba Food’s success story focuses on how they took a global idea and successfully localised and integrated it into the daily lives of Kyrgyzstan's people. Since 2013, the company has been on a mission to bring value to both vendors and customers by conveniently delivering goods at the right time.

Multi-directional business model

Namba Food achieves complete synergy by diversifying to multi-directional business models.

Mini white label

After business owners submit images and prices, the Namba Food team creates a customised and branded e-commerce website. Updates, support and maintenance are also done by Namba Food.

Full white label

Business partners can use Namba Food’s software and business model, adjusting for their needs, scale and region. Namba Food is responsible for its maintenance and helps with management and marketing.

Macbook frameCases image
Namba Food: Food and Grocery Delivery Service Couriers.

High-level system overview

Namba Food is more than a delivery service website. With a partial vertical integration, it covers the entire cycle of ordering goods online. This means that an advanced set of software and hardware was required to maintain flawless work for all stakeholders, including end-users, couriers, team operators, and cafe and store managers.

Typical usage scenarios and user roles

Namba Food involves several user journeys for different roles. Each user journey required different sets of functionalities and user interfaces.

Website, mobile
application

Offers easy-to-use interface and fast navigation for Namba Food users.

Namba Food: Food and Grocery Delivery App for Iphone.
Namba Food: Food and Grocery Delivery App for Iphone.

Application for
deliverymen

Allows planning a route and quickly getting information about orders.

Namba Food: Courier App for Android.
Namba Food: Courier App for Android.

Unified control system for operators

Includes full control of the ordering process from order acceptance to status tracking.

Namba Food: Admin Panel Which Help to Control and Track Food and Grocery Delivery.
Namba Food: Admin Panel Which Help to Control and Track Food and Grocery Delivery.

Control panel for
managers

Facilitates uploading the menu and updating information about services.

Namba Food: Admin Panel Which Help to Manage Food and Grocery Delivery.
Namba Food: Admin Panel Which Help to Manage Food and Grocery Delivery.

Web version and mobile applications for end-users

Namba Food is not a simple catalogue of goods and services, as it aims to seamlessly blend into the modern, busy lifestyle of its customers. Developing a convenient process for ordering products and making it stress-free was key.

Simple ordering process for end-users

Namba Food meticulously studied users' behaviours and collected feedback to find the perfect market fit.

  1. Users go to the website and choose cafes and shops (+ orders can be placed via phone).
  2. Users save products to cart and check out.
  3. Users receive a call from an operator to confirm the order or can tick the "no calls" checkbox.
  4. Courier delivers the order at a pre-estimated time.

Customers track order statuses

As Namba Food’s delivery service grew more popular, the load on customer support and its operators increased exponentially.

Customer support challenge: The lack of transparent status updates led to the majority of users calling to check the delivery status. Business challenge: A continuously growing number of customer support teams occurred in high operational expenses.

Solution: The Mad Devs team has developed a user-friendly status feature that allows customers to easily track progress on both the mobile app and website.

Android application for couriers

The Android app for couriers enables them to receive new orders assigned to them by operators via the control panel. After a courier is assigned to the order, their app receives a push notification and displays the order pick-up location. After getting the notification, the courier picks up the order from a cafe or a shop and heads to the client.

Namba Food: Courier App for Android.

Admin panel automates Namba Food’s scalability

The built-in reporting functionality enables managers to have full control over the entire list of business partners.

In the admin panel, managers can configure discounts, set working days and hours for cafes, add new meal offerings and do many other things enabling them to deliver users the best possible experience.

Namba Food: Admin Panel Which Help to Manage Food and Grocery Delivery.

Integrating new business with 1000+ products takes less than a few hours. The scalability of Namba Food enables its managers to integrate new business partners into a system quickly. Managers prepare an Excel file with structured menu or product data.

blockquote
Namba Food automatically categorises data inside the managers' dashboard panel. More than 4000 products can be catalogued in a few clicks.

Flexible catalogue management

Managing partners' content is straightforward, as managers can quickly turn on or off a position inside the catalogue and change pictures and descriptions. Such flexibility enables business owners to meet daily business needs. For example, if a cafe offers a seasonal menu, the items from the summer menu can be temporarily turned off during the rest of the year.

Control panel functionality

Namba Food
managers

The control panel gives managers a high-level overview of Namba Food’s daily, weekly, monthly and yearly performance. Business owners receive automatically generated monthly reports to their email.

Detailed reports include information
such as:

  • Accrued revenue
  • Total number of orders
  • Total accrued commission

Namba Food
operators

The control panel enables operators to manage promo codes and items ordered from a shop or restaurant. The panel makes it easy to get an order status overview, make required corrections and cancel orders if necessary.

Within the panel, operators interact with clients by confirming orders and ensuring that customers’ notes are communicated during the process.

Swift admin panel — intelligent delivery control

Namba Food: Food and Grocery Delivery Service Website Header.

The Swift microservice-based admin panel receives order information from the control panel and helps the operators to overview and manage the delivery processes. It displays orders by statuses as diagrams.

The Swift admin panel helps operators to stay in touch with a courier if there is an issue on the way.

Intelligent auto-assignment system for courier management

The intelligent auto-assignment of orders allows operators to assign couriers to orders, taking into consideration the following factors:

  • Location of a courier, a cafe/restaurant and the end-user address.
  • Courier's number of orders delivered during the current shift and in the last three hours.
  • End-user location in relation to couriers, who are already carrying the order, and in relation to the next order’s pick-up point with the current order.

Auto-assignment system under the hood

Three open-source solutions work together as a cohesive and smart system to perform auto-assignment of orders. This allows you to select the most suitable courier for each order, which reduces delivery time.

  • Ariadna parses open-source map data and inserts them into ElasticSearch.
  • ElasticSearch stores couriers’ current locations.
  • OSMR is a routing engine for the shortest paths and road networks.

Geocoder Ariadna on ElasticSearch with OpenStreetMap

Ariadna is an open-source geocoder based on ElasticSearch with OpenStreetMap, in-house developed. The tool searches for coordinates by synonyms and names of places, looking for crossroads and addresses in a certain radius, and knows how to reverse geocoding and automatically update with new data from drivers.

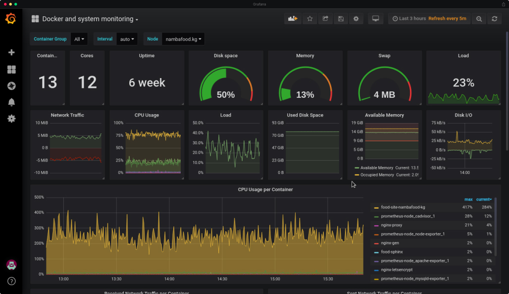
Grafana — Docker containers’ monitoring service

To monitor the stability of Namba Food software, Mad Devs has integrated Grafana. It allows our developers to keep track of services in Docker containers. Grafana shows how the load in the project is balanced, including disk space consumed, memory allocated, swap, load, container uptime and other parameters.

Namba Food: Software Stability Monitoring with Grafana.

Monitoring also helps Mad Devs to prevent service timeouts. When the load grows, we can track spikes, estimate the severity of an issue and quickly resolve it.

Technologies used for the Namba Food project

  • MySQL

    MySQL

  • PHP Symfony2

    PHP Symfony2

  • Laravel

    Laravel

  • Docker

    Docker

  • Nginx

    Nginx

  • Redis

    Redis

  • Python (Django)

    Python (Django)

  • Golang

    Golang

  • Kotlin

    Kotlin

  • Java

    Java

  • Swift

    Swift

  • Firebase

    Firebase

  • TestFlight

    TestFlight

  • OpenStreetMap

    OpenStreetMap

  • PHP

    PHP

  • Jira Assistant

    Jira Assistant

  • Grafana

    Grafana

  • Sentry

    Sentry

Website and mobile app infrastructure scheme

A local hosting provider is used to host the infrastructure. When a system receives a request from the client, it is handled by the Nginx proxy. When the Mad Devs team deploys a new version, we use the Nginx Gen server. The Nginx proxy sends requests to the website, which is in turn connected to the MySQL database, and Redis serves as an in-memory key-value storage.

All our services run in Docker containers, which simplifies the process of infrastructure maintenance and monitoring.

Pipelines

At Mad Devs, we widely use pipelines. The deployment stage has been automated for the staging server, and deployment on the production server is done manually. The pipeline for the Namba Food system is displayed below.

Namba Food: Automated Deployment Stage Scheme.
Namba Food: Automated Deployment Stage Scheme.

Meet the team

There are now three members on the core development team; during the pre-launch phase, a larger team worked on the Namba Food project. Over the course of the project, five full-time employees and two part-timers have worked closely with the customer:

  • Vlad Andreev

    Vlad Andreev

    CQO

  • Gulbustan Baudunova

    Gulbustan Baudunova

    Full-stack Developer

  • Tamara Mun

    Tamara Mun

    Head of Delivery Management

  • Aidai Atakulova

    Aidai Atakulova

    Project Manager

  • Baurzhan Omuraliev

    Baurzhan Omuraliev

    Back-end Developer

  • Nakylai Taiirova

    Nakylai Taiirova

    Full-stack Developer

  • Akylbek Djumaliev

    Akylbek Djumaliev

    Back-end Developer

  • Stanislav Shcherbinin

    Stanislav Shcherbinin

    Back-end Developer

  • Eldar Akkozov

    Eldar Akkozov

    Mobile Developer

  • Altynai Toktomuratova

    Altynai Toktomuratova

    Mobile Developer

  • Dmitrii Khalezin

    Dmitrii Khalezin

    DevOps Engineer

  • Belek Abylov

    Belek Abylov

    Full-stack Developer

Transparent communication

Weekly calls with the customer's business representatives and monthly meetings to see what could be improved from a development/IT viewpoint. Our staff members also work on the Namba Food premises several days a week to keep in touch with the customer's employees. This keeps everyone on the same page. We can collect the most recent business requirements and quickly respond to changes that a highly competitive delivery market may throw at us.

Nationwide success and day-to-day improvements

Launched in 2013, Namba Food became a fully self-supported service in just two years. Due to Namba Food’s vision and understanding of its target audience, we were able to build a product that truly solves this customer’s problems. The year-over-year growth rate is hugely impressive.

As the number of businesses using Namba Food continues to increase, the service's yearly growth rate is about 50% for both revenue and deliveries made.

In 2017, Namba Food won a prestigious all-country award for the Best Online Service in Kyrgyzstan at a KIT forum.

Delivery service Nambafood

For 5 years Namba Food actively evolves and monthly improves opportunities of software.

Yearly increase in orders:

Yearly increaseYearly increase

Increase in sales:

Increase in salesIncrease in sales

Restaurant Talisman

Restaurant Talisman successfully develops in market of Bishkek city. In 2018, directorship of the restaurant decided to actively promote in delivery.

By using NambaFood software only in a month, they got positive growth.

IT expenses

0$

Increase in
sales

+236%

Increase in
amount of orders

+142%

250

best cafe & restaurants of the city to suit all tastes + delivery of goods from stores and markets, medicines from pharmacies, personal correspondence and important documents, urgent packages from hand to hand, and much more.

2500

offered dishes on the website to choose from.

700 entrepreneurs

received help from NF in 4 years and increased their customer base by increasing online sales and providing marketing activity.

“Thanks to our close collaboration, we saw a notable increase in the return on investment, as the number of orders grew by 53% YoY. The Mad Devs Team always surpasses expectations and stays open to suggestions. The team's competency and dedication enabled the prolonged partnership between our companies.”
Aziza Anarbekova

Aziza Anarbekova

Co-Founder, Namba Food